Pinky hat geschrieben: Do 30. Jun 2022, 20:36Mein Akku sah genauso aus - vermutlich sogar die gleiche Schuhgröße.Hobestatt hat geschrieben: Fr 17. Jun 2022, 16:29 Mein Akku hat sich wohl gegen den Einbau in das verbogene Gehäuse gewehrtE6E9DFE9-8B44-4C7B-BCD2-8723CE1251B1.jpegEBE3AA7F-FDA9-448A-8062-361676B508CE.jpeg
Der Ersatzakku den ich zugeschickt bekommen habe hatte den gleichen Fußabdruck. Scheint Serie zu sein.
E-Odin Akku u. BMS
-
Hobestatt
- Beiträge: 71
- Registriert: Mo 4. Apr 2022, 15:57
- Roller: E-Odin 2.0 04/2022 17.000 km
- PLZ: 45
- Kontaktdaten:
Re: E-ODIN - Diskussionsthread
- jeff-jordan
- Beiträge: 1265
- Registriert: Sa 16. Mai 2020, 08:47
- Roller: Classico LI & Z-Odin
- PLZ: 6...
- Tätigkeit: Dem Inschenjöhr is nix zu schwöhr...
- Kontaktdaten:
Re: E-ODIN - Diskussionsthread
Jepp, kann ich bestätigen. Wahrscheinlich dort der Standard-Arbeitsschritt um das Teil in den Rahmen zu schiebenPinky hat geschrieben: Do 30. Jun 2022, 20:36 ...
Der Ersatzakku den ich zugeschickt bekommen habe hatte den gleichen Fußabdruck. Scheint Serie zu sein.
Classico Li 05/2020 11 000+ km & Z-Odin 12/2021 37 500+ km 
-
gdv-it
- Beiträge: 209
- Registriert: Sa 9. Apr 2022, 13:34
- Roller: Dayi E-Odin 2.0
- PLZ: 04600
- Wohnort: Altenburg
- Tätigkeit: IT-Dienstleister
- Kontaktdaten:
Re: E-Odin Akku u. BMS
Da hier im Forum mach die Nachfrage nach der Leistungsentnahme aus dem Akku kam.
-
gdv-it
- Beiträge: 209
- Registriert: Sa 9. Apr 2022, 13:34
- Roller: Dayi E-Odin 2.0
- PLZ: 04600
- Wohnort: Altenburg
- Tätigkeit: IT-Dienstleister
- Kontaktdaten:
Re: E-Odin Akku u. BMS
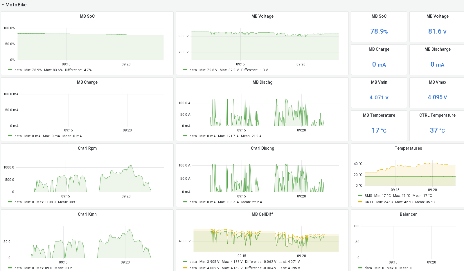
Hier noch ein Graph zur Reichweite, 14 Minütige Fahrt, 6km, 120kg Ladung (inkl. Fahrer).
zügige Fahrweise, 3. Fahrstufe., Stadt und Landstraße.
entspricht ca. 5,6kwh / 100km.
Controller Temperatur (außentemp. 17 Grad) nicht über 42 Grad.
Akku temperatur verändert sich max. um 2 Grad.
zügige Fahrweise, 3. Fahrstufe., Stadt und Landstraße.
entspricht ca. 5,6kwh / 100km.
Controller Temperatur (außentemp. 17 Grad) nicht über 42 Grad.
Akku temperatur verändert sich max. um 2 Grad.
- jeff-jordan
- Beiträge: 1265
- Registriert: Sa 16. Mai 2020, 08:47
- Roller: Classico LI & Z-Odin
- PLZ: 6...
- Tätigkeit: Dem Inschenjöhr is nix zu schwöhr...
- Kontaktdaten:
Re: E-Odin Akku u. BMS
Also ich komme nach den Daten bzw. dem Graph auf 6,93 kWh/100km... also 69,3 Wh/km, für die zügige Fahrweise unter Deinen Randbedingungen.
Verbrauchte Energie für die 6km: 21,9A *81,35V * 14min / 60min / h = 0.416 kWh.
Gibt einen Energieverbrauch je Kilometer von 416 Wh / 6km = 69,3 Wh/km.
Classico Li 05/2020 11 000+ km & Z-Odin 12/2021 37 500+ km 
-
gdv-it
- Beiträge: 209
- Registriert: Sa 9. Apr 2022, 13:34
- Roller: Dayi E-Odin 2.0
- PLZ: 04600
- Wohnort: Altenburg
- Tätigkeit: IT-Dienstleister
- Kontaktdaten:
Re: E-Odin Akku u. BMS
Besserwisser 
- jeff-jordan
- Beiträge: 1265
- Registriert: Sa 16. Mai 2020, 08:47
- Roller: Classico LI & Z-Odin
- PLZ: 6...
- Tätigkeit: Dem Inschenjöhr is nix zu schwöhr...
- Kontaktdaten:
Re: E-Odin Akku u. BMS
Nur 56Wh/km kam mir für eine zügige Fahrweise ein bisserl zu wenig vor, deswegen hab' ich nochmal genauer hingeguckt
Wenn meinereiner "zügig" hier in der Gegend unterwegs ist, liegt der Verbrauch so bei 70 - 74 Wh/km.
Wenn's gleich auf die Bundesstraße geht und kaum Stadtverkehr dabei ist, liegts auch schon mal über 80 Wh/km.
Classico Li 05/2020 11 000+ km & Z-Odin 12/2021 37 500+ km 
-
gdv-it
- Beiträge: 209
- Registriert: Sa 9. Apr 2022, 13:34
- Roller: Dayi E-Odin 2.0
- PLZ: 04600
- Wohnort: Altenburg
- Tätigkeit: IT-Dienstleister
- Kontaktdaten:
Re: E-Odin Akku u. BMS
Hast du einen Vorschlag für eine sinnvolle Restreichweitenberechnung? Der durchschnittsverbrauch der letzten 5km geteillt mit dem SOC? Der Durchschnittsverbrauch wird dann mit ein Ringbuffer dauernd nachkalkuliert? Ideen?
- jeff-jordan
- Beiträge: 1265
- Registriert: Sa 16. Mai 2020, 08:47
- Roller: Classico LI & Z-Odin
- PLZ: 6...
- Tätigkeit: Dem Inschenjöhr is nix zu schwöhr...
- Kontaktdaten:
Re: E-Odin Akku u. BMS
Bei meiner App mache ich das so:gdv-it hat geschrieben: Mi 13. Jul 2022, 06:52 Hast du einen Vorschlag für eine sinnvolle Restreichweitenberechnung? Der durchschnittsverbrauch der letzten 5km geteillt mit dem SOC? Der Durchschnittsverbrauch wird dann mit ein Ringbuffer dauernd nachkalkuliert? Ideen?
Mein Coulomb-Meter liefert mir via Bluetooth sowohl die "Charging Energy" als auch die "Discharge Energy".
Starte ich die App für einen Trip, speichere ich da erstmal die Anfangswerte.
Die zurückgelegte Strecke ermittle ich über GPS.
Um den Durchschnittsverbrauch des Trips nun zu berechnen, teile ich die für den Trip verbrauchte Energie minus der rekuperierten Energie durch die bis dahin zurückgelegte Strecke.
Dann ermittle ich die im Akku verbliebene Restenergie. Ziehe dafür also von der Energie die mein Akku im vollen zustand hält (hier 7.540 kWh) die bis dahin entladene Energie ab... und addiere wieder die rekuperierte Energie.
Für die Reichweitenprognose wird dann einfach die verbleibende Restenergie durch den Trip-Durchschnittsverbrauch geteilt.
Classico Li 05/2020 11 000+ km & Z-Odin 12/2021 37 500+ km 
-
gdv-it
- Beiträge: 209
- Registriert: Sa 9. Apr 2022, 13:34
- Roller: Dayi E-Odin 2.0
- PLZ: 04600
- Wohnort: Altenburg
- Tätigkeit: IT-Dienstleister
- Kontaktdaten:
Re: E-Odin Akku u. BMS
Nur zur Info. Nach Rücksprache mit mehreren Elektrikern halte ich (ungesichert) fest, dass der Typ D LSS unterm Sitz keine Sicherrungsfunktion erfüllt sondern lediglich eine An/Aus-Schaltfunktion hat. Diese LSS können nur Lichtbögen bis 60v löschen und Schalten im Störfall nicht ab.
Gruß.
Gruß.
Wer ist online?
Mitglieder in diesem Forum: 0 Mitglieder und 13 Gäste